ИИ & Автоматизации
в SEO.
Автоматизируйте до 90% SEO-рутины с Cursor, Claude Code или Antigravity. Готовые React-проекты, DOCX-инструкции и шаблоны — каждый модуль собирается в рабочий сервис своими руками.
6 направлений
SEO-автоматизации.
Каждое направление — отдельный рабочий сервис, который вы собираете сами в Cursor 2.0 на React и Next.js.
Аудит сайта и ТЗ
100+ проверок, автоматическое извлечение задач из документов, канбан для команды
Скоринг и кластеризация
PCA, корреляционный анализ семантики, формулы, построенные GPT-5
Генерация семантики
Верхушки кластеров через GPT-5 с покрытием узких и нестандартных запросов
Аналитика и отчётность
Сводные отчёты из Метрики и Топвизора — помесячно, понедельно, со сравнением
Маппер
Сопоставление кластеров семантики со страницами без каннибализации
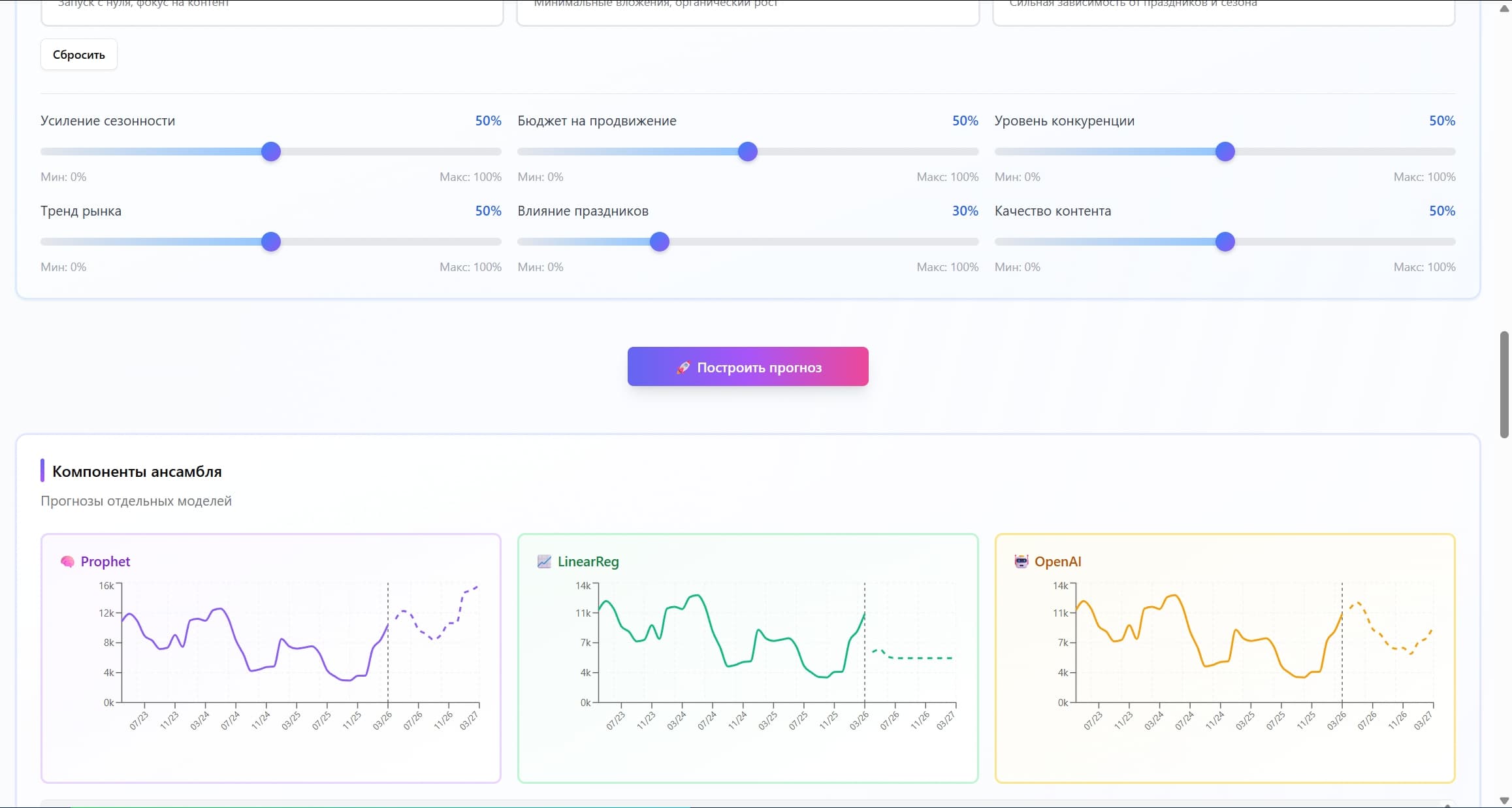
Прогнозирование
Прогноз трафика ансамблем нейросетей с учётом внешних и внутренних факторов
9 модулей
своих сервисов.
Пошаговые инструкции по созданию собственных сервисов автоматизации с помощью Cursor 2.0. Каждый модуль — несколько уроков и готовый проект.
Онбординг и база
Быстрый вход в Cursor 2.0: пользовательские инструкции, проекты, базовые приёмы промпт-инжиниринга, подключение MCP, работа с дизайном.
SEO-аудит Planner
Собственный сервис на Next.js: 100+ проверок, извлечение задач из любого документа и канбан-интерфейс для команды.
Скоринг семантики 2.0
Сервис скоринга по любым параметрам с PCA и корреляционным анализом. Формулы подбирает GPT-5.
Генерация семантики
Создание верхушек кластеров через GPT-5 — полное покрытие тематики, включая узкие и хитрые запросы.
Отчёт клиенту
Автоматические отчёты из API Метрики и Топвизора. Помесячно и понедельно, со сравнением периодов и отслеживанием динамики.
Прогноз трафика
OAuth к Яндекс Метрике, сбор данных и прогноз ансамблем нейросетей с учётом внешних и внутренних факторов сайта.
Генератор текстов
Системный промпт + динамические модули. Проходит любые AI-детекторы, адаптируется под тематику и стиль.
Маппер
Сопоставляет кластеры семантического ядра со страницами сайта, помогает избежать каннибализации запросов.
Выбор студентов
Модуль, который выбирают сами студенты. Пошаговая разработка на групповых онлайн-сессиях — от архитектуры до готовых скриптов.
Современный UX
из коробки.
Готовые интерфейсы на MCP Shadcn и Tailwind CSS — собираются в Cursor за минуты.








Посмотри, что
получишь.
Полный 52-минутный обзор платформы плюс короткие демо каждого сервиса.
Три аудитории
под одну программу.
Опыт работы с Cursor и навыки программирования не требуются — всему учим с нуля.
SEO-специалисты
От джуниора до сеньора. Получите готовые инструменты, чтобы автоматизировать рутину и быстрее достигать результатов.
In-house команды
Приоритизируйте задачи и выстраивайте SEO-пайплайн без долгих согласований и ручной аналитики.
Вайб-кодеры
Новички и опытные специалисты — готовые шаблоны и автоматизации, чтобы собирать собственные сервисы.
Запись + живые
созвоны.
Учишься в записи — разбираешь задачи на онлайн-сессиях с автором и сокурсниками.
Видео-уроки в записи
Подробные пошаговые записи по сборке каждого проекта в Cursor 2.0. Смотри в удобное время.
Q&A по четвергам
Еженедельная онлайн-сессия вопросов и ответов. Разбор твоих задач по текущему материалу.
Встречи по средам
Закрытый Telegram-чат + групповые созвоны: живая разработка совместных модулей.
Дмитрий
Иванов.
SEO-аналитик, предприниматель и преподаватель. Основатель агентств «Укроп» и «Иванов SEO», автор курсов по SEO и прогнозной аналитике.
- 01Создатель платформы «ИСПОЛИН»
- 02Генеральный директор и основатель SEO-агентств «Укроп» и «Иванов SEO» с 2015 года
- 03Преподаватель СПбГУ — программы «Цифровой маркетинг» и «Цифровая трансформация в MBA»
- 04Автор книги «Продвижение интернет-магазинов и порталов»
- 05Спикер крупнейших SEO-конференций
- 06Автор курса «Скоринг семантики»
Выпускники
в индустрии.
700+ специалистов из 10 стран прошли курсы. Сегодня они работают в агентствах и in-house командах этих компаний.








































Признание отрасли — за вклад в SEO-аналитику и лучшее обучение в индустрии.
- № 012019премия
«Лучшее обучение в отрасли»
Проект «Скоринг Семантики» - № 022019премия
«За вклад в аналитику»
- № 032018премия
«За вклад в аналитику»
Коллеги
по индустрии.
Профессионалы, которые знают автора по докладам, совместным проектам и SEO-конференциям.

«Дмитрия Иванова знаю с 2014 года, был тогда впечатлен его докладом по прогнозной аналитике. Впечатлила не столько методика, сколько уровень знаний и упорство в достижении целей. Несмотря на достигнутые результаты Дмитрий год от года продолжает совершенствоваться в профессии и радовать нас новыми методиками по более качественному продвижению сайтов.»

«Знаю Диму как опытного SEO-специалиста и мастера работать с аналитикой на больших объемах данных. Дима может доступным и понятным языком разъяснить суть даже сложных алгоритмов так, что это поймет непрофессионал.»

«Дима — брутальный татуированный SEO-аналитик, хорошо шарит в вопросах продвижения сайтов и прохождения квестов. Без регистрации и смс научит тем же приемам любых желающих, в том числе людей без подготовки и медленным думательным элементом.»
Один тариф —
все модули.
Каждый новый модуль добавляет +10 000 ₽ к стоимости. Финальная цена — 116 000 ₽. Купив сейчас, получаете все будущие модули бесплатно.
Рассрочка, банковские карты, ЯндексДеньги, Webmoney. Для юрлиц — по безналу.
- SEO-аудит Planner (Next.js)
- Скоринг семантики 2.0 (React + PCA)
- Генерация семантики на GPT-5
- Отчёт клиенту (Метрика + Топвизор)
- Прогноз трафика (React + ML-ансамбль)
- DOCX-инструкции и шаблоны
- Еженедельные Q&A по четвергам
- Закрытый Telegram-чат + встречи
- Доступ ко всем будущим модулям
Вопросы
и ответы.
Формат обучения, доступ к модулям, оплата и условия — всё, что нужно знать до покупки. Остальное уточним в Telegram.
Нет. Курс начинается с онбординга по Cursor 2.0: пользовательские инструкции, промпты, подключение MCP. Модули устроены так, что каждый собирает реальный сервис с нуля, без предварительных знаний кода.
Готов автоматизировать SEO-рутину?
Напишите в Telegram — обсудим формат и оплату